当前位置: 首页 >> 解决方案

应用概述

APPLICATION OVERVIEW

智慧工厂

一款低成本、高效、便捷的企业基础能源管理云解决方案,为企业用能提供精益管理的工具。根据客户需求,可分车间、产线、设备,对工厂进行能源使用情况的数据采集、监测、分析。

适用对象

Applicable object

需要进行能源成本考核、精益管理的公共建筑业主单位、政府机构、医院、学校、酒店、中大型工厂等管理水平较高的用户

  • 01

    公共建筑业主单位

  • 02

    政府机构

  • 03

    医院

  • 04

    学校

  • 05

    酒店

  • 06

    中大型工厂

方案优势

Program advantage

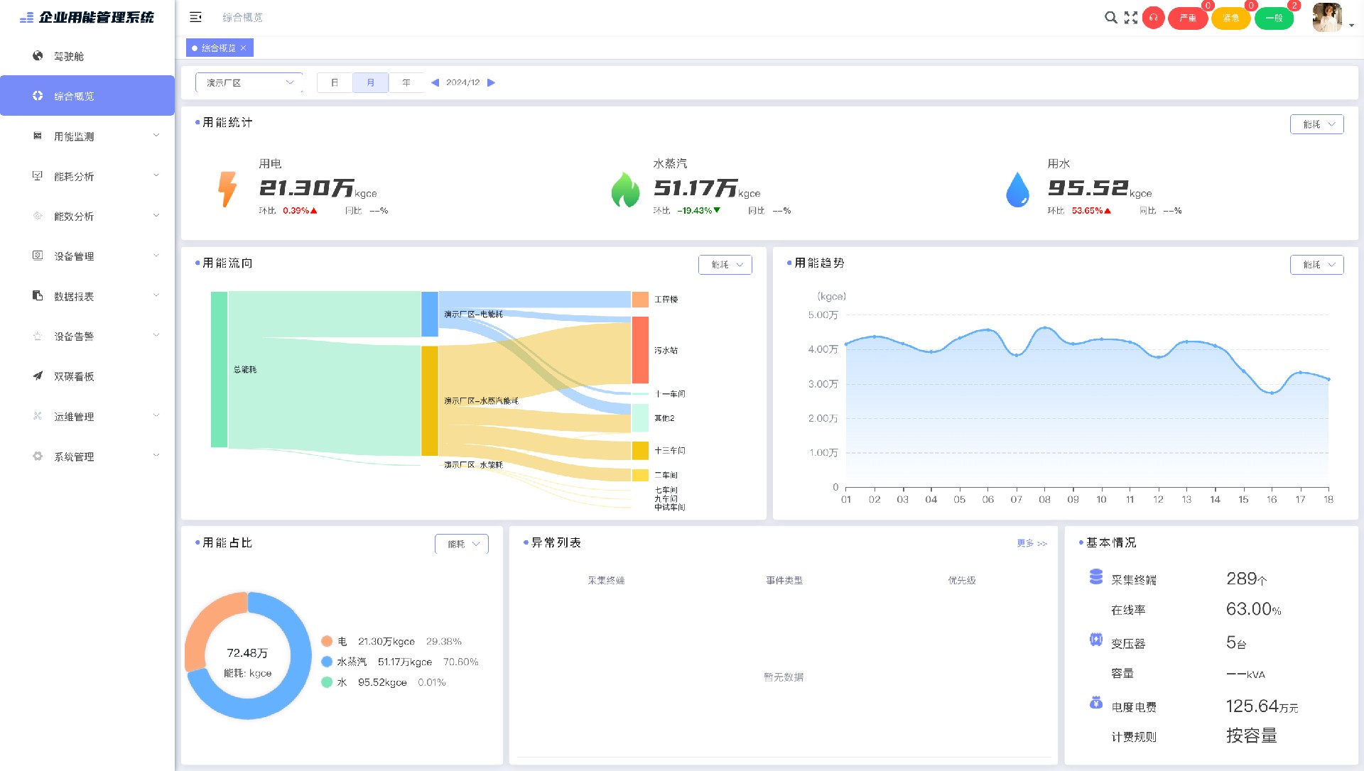
用能看板 按用户用能结构分级展示水电气热冷各类用能(碳)数据,实行集中动态监控和 数字化管理,实现各类能源(碳排)数据统计分析及安全可视化。

用能分析 该模块深度分析、精益管理和精准预测用户用能,并结合我司累计用能数据进行 横向用能(碳排)对标分析,为用户提供出一份全面、准确的体检单。

能效管理 能效管理模块针对各类用能系统,如工业系统、空调制冷系统等,开展专业性较 高的能效监控管理,提高用户大用能系统效益。

智慧运维 智慧运维模块拥有异常告警、巡检计划、台账管理、设备管理等功能,可保障用 能安全,闭环管理用能运维工作。

绿色能源 对接光伏、储能等业务系统,突破能源系统信息孤岛壁垒,实现能源生产消费全 过程管控、全方位评估。

用能看板 按用户用能结构分级展示水电气热冷各类用能(碳)数据,实行集中动态监控和 数字化管理,实现各类能源(碳排)数据统计分析及安全可视化。

用能分析 该模块深度分析、精益管理和精准预测用户用能,并结合我司累计用能数据进行 横向用能(碳排)对标分析,为用户提供出一份全面、准确的体检单。

能效管理 能效管理模块针对各类用能系统,如工业系统、空调制冷系统等,开展专业性较 高的能效监控管理,提高用户大用能系统效益。

智慧运维 智慧运维模块拥有异常告警、巡检计划、台账管理、设备管理等功能,可保障用 能安全,闭环管理用能运维工作。

绿色能源 对接光伏、储能等业务系统,突破能源系统信息孤岛壁垒,实现能源生产消费全 过程管控、全方位评估。